Madrid 28027 – Spain
News
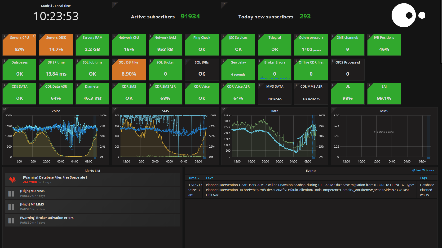
- JSC Ingenium‘s revolutionary new monitoring system displays all the elements in each client’s service, and identifies any type of incident in real time.
According to José Losada, CTO at JSC Ingenium, “monitoring all the aspects of the service and being able to immediately identify any incident or problem that is happening means that we have the information we need to react quickly and take the appropriate measures, helping to re-establish the correct operation of the service and minimising the impact on the end user”.
The new system simplifies how the service is monitored at the graphic level, and makes the work of L1 Support operators much easier. Fernando Beltrán, who is responsible for the new system, highlighted how they have also tried to add value in incident management: “when an alarm goes off in the system, it is displayed on the screen with the protocol, as well as the operating procedure to be followed in each case, and all the related technical documentation for solving the problem. This means that our support operators can react quickly and take the necessary measures, or go to the archive to look for alternatives used in similar incidents”.
The system also allows complete monitoring by level, with basic panels for the NOC device and other advanced panels for the other support levels (L2 and L3). “This means that we’re sure it will optimise the work of the various support teams involved, and ultimately, offer a better service to our clients”, Fernando pointed out.
Fernando emphasised the importance of having additional external information as another of the differential advantages in the new monitoring system. “The new system allows us to display relevant events that may be happening on the screen at the same time or events in the future, such as: planned and unplanned interventions, software and network updates, etc. This gives our support operators a comprehensive overview of the service and they can be informed of any intervention, update or deployment, which may have directly or indirectly affected the service in one way or another”. It also has a history of past events that can help to produce a detailed forensic analysis, examining the incident and understanding all the possible causes that may be behind it.
JSC Ingenium provides technical support on a 24×7 basis, 365 days a year, through its NOC (Network Operations Center) located at its headquarters in Madrid, where it monitors the service of more than 60 mobile operators with which it works, including network and virtual operators, located in more than 16 countries all over the world.
It has a complete range of 3G and 4G Network Core Infrastructure. Its range also includes a third-party BSS system, which enables it to offer a turnkey solution to its clients. Its new TaaS (Telco as a Service) range provides a comprehensive solution in the cloud for Mobile Operators ready for deployment for the first time.
